Avec la data visualisation, vos fichiers Excel changent de dimension !

PLEIN PHARE #5 | 2 minutes de lecture
La data visualisation est la représentation visuelle de données issues de multiples sources dans le but de les rendre plus parlantes, visuelles et exploitables.
Elle permet de transformer instantanément des données brutes, des fichiers Excel (chiffres, pourcentages, séries temporelles…) en graphiques, tableaux, cartes ou diagrammes, pour les rendre accessibles à des décideurs, managers ou utilisateurs métiers.
En 2022, nous vantions déjà la performance de cet outil puissant au service du business.
Aujourd’hui, notre partenaire MyReport propose une solution optimisée, esthétique, ergonomique et personnalisable. Alors pourquoi s’en passer ?
Vous êtes DG, DAF, RH, DSI, commercial ou encore utilisateurs « métiers », en quoi la data visualisation vous est-elle utile ? Quels en sont les avantages ?
Une meilleure analyse et compréhension des données
- Dataviz permet de filtrer et de traiter un plus grand volume de données,
- Plus visuelle, l’information est plus claire et intuitive,
- Elle offre un gain de temps dans l’interprétation avec des indicateurs lisibles et disponibles « en un clic »,
- Et facilite l’anticipation car le visuel permet de repérer des évolutions, des anomalies ou opportunités.
Plus d’efficacité et de productivité
- Plus besoin d’ouvrir Excel pour analyser les données,
- L’accès à l’information est simple et fluide,
- Résultat : des prises de décision plus rapides grâce à des indicateurs clés (KPI) mis en valeur via des tableaux de bord dynamiques.
Un outil pratique, sécurisé et collaboratif
- Le dataviz est accessible via un navigateur web tout support, sans installation complexe,
- C’est aussi une solution sécurisée qui garantit la protection et la confidentialité des données manipulées,
- Elle favorise une bonne communication grâce aux visuels qui permettent le partage des informations au sein des équipes, même auprès de collaborateurs non spécialistes.
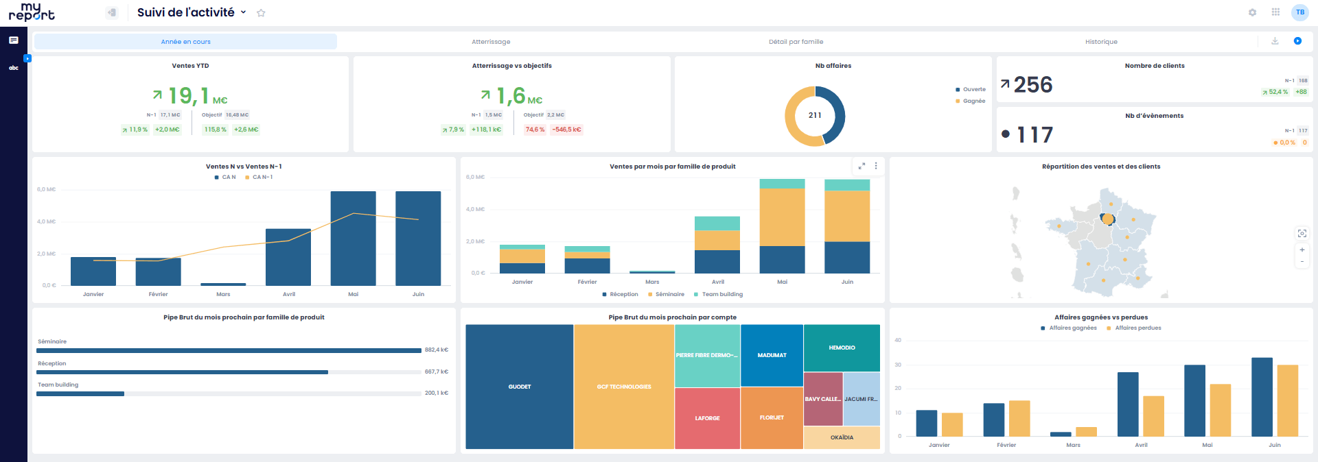
Plus concrètement qu’est-ce que le dataviz de MyReport ?
« Voir, c’est comprendre », disait Léonard de Vinci.
Dataviz « dessine » pour vous des graphiques (barres, courbes, camemberts, diagrammes de dispersion, cartes...), des tableaux de bord personnalisés et des interfaces intuitives (« glisser/déposer »).
Et en images ça donne quoi ?


En un clic, une enfilade de chiffres difficilement lisible est organisée, classée et mise en forme au profit d’une lecture rapide et analytique.
La data visualisation vous intéresse ? Vous souhaitez en savoir plus ? N’hésitez pas à nous contacter.
When you subscribe to the blog, we will send you an e-mail when there are new updates on the site so you wouldn't miss them.
